瑞星EDR为水务系统筑起网络安全智能防线
在当前时代,水务系统作为关键基础设施,正面临日益严峻的网络安全挑战。2024年1月,北美“水务巨头”威立雅公司遭遇勒索软件攻击,影响其市政水务部门和账单支付系统。同月,英国自来水公司Southern Water也遭受攻击,攻击者窃取了750GB的数据,并威胁公开这些信息。
这些事件凸显了水务行业在网络安全方面的紧迫性。一旦水务系统遭受攻击,其后果可能迅速蔓延,导致供水中断、系统失效、数据泄露,甚至引发公共卫生危机。因此,加强水务系统的网络安全防护,确保供水安全和连续性,已成为全球范围内亟待解决的问题。
为应对这些挑战,瑞星公司近日与烟台市自来水公司达成合作,为其提供先进的终端威胁检测与响应系统(EDR)。这一合作将显著提升烟台市自来水公司的安全防护水平,确保供水服务和自来水工程的平稳运行。
瑞星安全专家指出,烟台市自来水公司承担着重要的供水任务,其水务系统的安全不容忽视。系统终端设备作为网络安全的前线,易受恶意软件和黑客攻击,尤其是勒索软件、挖矿病毒、系统漏洞和APT攻击。这些威胁不仅可能导致关键数据的丢失或泄露,还可能造成系统运行中断,影响正常供水服务。
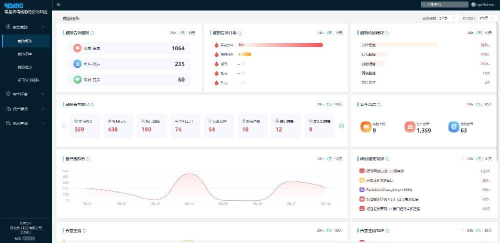
此次合作中,瑞星提供的EDR系统是一款专门保护终端设备安全的产品,能够挖掘、检测、追踪溯源和调查高级安全威胁。这款产品集恶意代码防护、勒索防御和漏洞修复等多功能于一体,有效提升烟台市自来水公司抵御网络攻击的能力。

瑞星EDR运用自主研发的AI网络威胁检测引擎技术和威胁情报大数据能力,实时监测各类网络威胁,及时洞察全网的威胁风险动态,并将风险事件进行可视化展示。结合智能化分析能力,EDR能够追溯、还原、记录威胁事件的完整攻击过程,帮助安全管理人员及时发现潜在威胁,快速了解事件影响范围,以便采取有效的应对措施。
瑞星公司表示,水务系统是社会生产生活的重要环节,其安全稳定运行对保障民生和经济发展至关重要。通过此次合作,瑞星不仅为烟台市自来水公司建立起坚固的网络安全防线,还确保供水系统在面对各种网络威胁时的稳定性和安全性,为社会和公众提供更加安全、可靠的水务服务。
(免责声明:此文内容为本网站刊发或转载企业宣传资讯,仅代表作者个人观点,与本网无关。仅供读者参考,并请自行核实相关内容。)
相关文章
